SpringBoot+Prometheus+Grafana實現應用監控和報警的詳細步驟
SpringBoot的應用監控方案比較多,SpringBoot+Prometheus+Grafana是目前比較常用的方案之一。它們三者之間的關系大概如下圖:

首先,創建一個SpringBoot項目,pom文件如下:
<dependency> <groupId>org.springframework.boot</groupId> <artifactId>spring-boot-starter-actuator</artifactId> </dependency> <dependency> <groupId>org.springframework.boot</groupId> <artifactId>spring-boot-starter-web</artifactId> </dependency> <dependency> <groupId>org.projectlombok</groupId> <artifactId>lombok</artifactId> <optional>true</optional> </dependency> <!-- https://mvnrepository.com/artifact/io.prometheus/simpleclient_spring_boot --> <dependency> <groupId>io.prometheus</groupId> <artifactId>simpleclient_spring_boot</artifactId> <version>0.8.1</version> </dependency> <dependency> <groupId>org.springframework.boot</groupId> <artifactId>spring-boot-starter-security</artifactId> </dependency>
注意: 這里的SpringBoot版本是1.5.7.RELEASE,之所以不用最新的2.X是因為最新的simpleclient_spring_boot只支持1.5.X,不確定2.X版本的能否支持。
MonitorDemoApplication啟動類增加注解
package cn.sp; import io.prometheus.client.spring.boot.EnablePrometheusEndpoint; import io.prometheus.client.spring.boot.EnableSpringBootMetricsCollector; import org.springframework.boot.SpringApplication; import org.springframework.boot.autoconfigure.SpringBootApplication; @EnablePrometheusEndpoint @EnableSpringBootMetricsCollector @SpringBootApplication public class MonitorDemoApplication { public static void main(String[] args) { SpringApplication.run(MonitorDemoApplication.class, args); } }
配置文件application.yml
server: port: 8848 spring: application: name: monitor-demo security: user: name: admin password: 1234 basic: enabled: true # 安全路徑列表,逗號分隔,此處只針對/admin路徑進行認證 path: /admin # actuator暴露接口的前綴 management: context-path: /admin # actuator暴露接口使用的端口,為了和api接口使用的端口進行分離 port: 8888 security: enabled: true roles: SUPERUSER
測試代碼TestController
@RequestMapping('/heap/test')@RestControllerpublic class TestController { public static final Map<String, Object> map = new ConcurrentHashMap<>(); @RequestMapping('') public String testHeapUsed() { for (int i = 0; i < 10000000; i++) { map.put(i + '', new Object()); } return 'ok'; }}
這里的邏輯就是在請求這個接口后,創建大量對象保存到map中增加堆內存使用量,方便后面測試郵件報警。
啟動項目后,可以在IDEA中看到有很多Endpoints,如圖:

開始我的IDEA是不顯示這個Endpoints,后來發現是我使用的idea版本太老了,還是2017.1的,
而這個需要 idea2017.2版本以上才能看到。
后來只好重新下載安裝,弄了好久。。。。
啟動完畢,訪問http://localhost:8888/admin/prometheus就可以看到服務暴露的那些監控指標了。

注意:
由于開啟了安全認證,所以訪問這個URL的需要提示輸入賬號/密碼,如果提示404請檢查下你的請求地址是否正確,如果不設置management.context-path則默認地址是http://ip:port/prometheus
安裝Prometheus下載地址點擊這里,本文下載的是Windows版本prometheus-2.17.2.windows-amd64.tar.gz。
解壓后修改prometheus.yml文件,配置數據采集的目標信息。
scrape_configs: # The job name is added as a label `job=<job_name>` to any timeseries scraped from this config. # - job_name: ’prometheus’ # metrics_path defaults to ’/metrics’ # scheme defaults to ’http’. # static_configs: # - targets: [’localhost:9090’] - job_name: ’monitor-demo’ scrape_interval: 5s # 刮取的時間間隔 scrape_timeout: 5s metrics_path: /admin/prometheus scheme: http basic_auth: #認證信息 username: admin password: 1234 static_configs: - targets: - 127.0.0.1:8888 #此處填寫 Spring Boot 應用的 IP + 端口號
更多配置信息請查看官方文檔。
現在可以啟動Prometheus了,命令行輸入:prometheus.exe ?config.file=prometheus.yml
訪問http://localhost:9090/targets,查看Spring Boot采集狀態是否正常。

下載地址點擊這里,本文用到的是Windows版本grafana-6.3.3.windows-amd64.zip。
解壓后運行bin目錄下的grafana-server.exe啟動,游覽器訪問http://localhost:3000即可看到登錄頁面,默認賬號密碼是admin/admin。
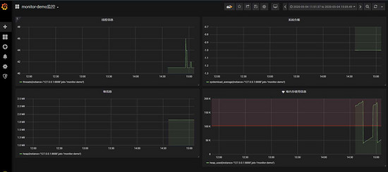
現在開始創建自己的可視化監控面板。
1.設置數據源

2. 創建一個Dashboard


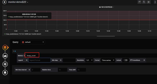
3. 填寫采集的指標點

注意: 這里的指標點不能隨便填,必須是已有的可以在 Prometheus看到。

4.選擇圖表樣式

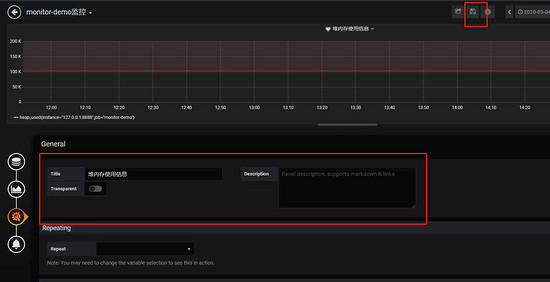
5.填寫標題描述

最后點擊右上角的保存,輸入Dashboad的名稱即可。

五、添加郵件報警
在實際項目中當監控的某的個指標超過閾值(比如CPU使用率過高),希望監控系統自動通過短信、釘釘和郵件等方式報警及時通知運維人員,Grafana就支持該功能。
第一步: 點擊[Alerting]——>[Notification channels]添加通知通道


這里的Type有很多選項,包括webhook、釘釘等,這里以郵件為例。
第二步: 郵箱配置
Grafana默認使用conf目錄下defaults.ini作為配置文件運行,根據官方的建議我們不要更改defaults.ini而是在同級目錄下新建一個配置文件custom.ini。
以騰訊企業郵箱為例,配置如下:
#################################### SMTP / Emailing #####################[smtp]enabled = truehost = smtp.exmail.qq.com:465user = xxxx@ininin.com# If the password contains # or ; you have to wrap it with triple quotes. Ex '''#password;'''password = XXXcert_file =key_file =skip_verify = truefrom_address = xxxx@ininin.comfrom_name = Grafanaehlo_identity = ininin.com
然后需要重啟Grafana,命令grafana-server.exe -config=E:filegrafana-6.3.3confcustom.ini
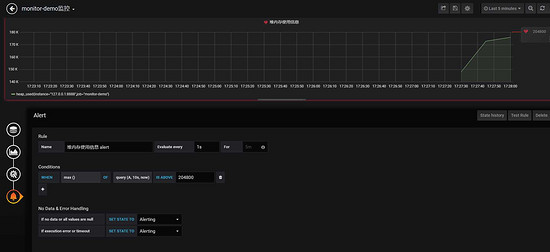
第三步: 為指標添加alert


Evaluate every
表示檢測評率,這里為了測試效果,改為1秒
For
如果警報規則配置了For,并且查詢違反了配置的閾值,那么它將首先從OK變為Pending。從OK到Pending Grafana不會發送任何通知。一旦警報規則的觸發時間超過持續時間,它將更改為Alerting并發送警報通知。
Conditions
when 表示什么時間,of 表示條件,is above 表示觸發值
同時,設置了is above后會有一條紅線。
If no data or all values are null
如果沒有數據或所有值都為空,這里選擇觸發報警
If execution error or timeout
如果執行錯誤或超時,這里選擇觸發報警
注意: 下一次觸發,比如10秒后,它不會再次觸發,防止報警風暴產生!
第四步: 測試
請求http://localhost:8848/heap/test接口后,內存升高大于設置的閾值,然后就收到報警郵件。

這里圖片沒有顯示出來,搞不懂為什么。
到此這篇關于SpringBoot+Prometheus+Grafana實現應用監控和報警的詳細步驟的文章就介紹到這了,更多相關SpringBoot+Prometheus+Grafana實現監控和報警內容請搜索好吧啦網以前的文章或繼續瀏覽下面的相關文章希望大家以后多多支持好吧啦網!
相關文章:

網公網安備